Master Crypto with a Coin Profit Calculator
Go beyond basic numbers. This guide shows you how to use a coin profit calculator to track ROI, account for fees, and inform your crypto trading strategy.

December 13, 2025
Wallet Finder

November 26, 2025
.avif)
The cryptocurrency market moves fast, with big players known as crypto whales who can shake things up in seconds. These crypto whale individuals hold huge amounts of crypto assets, so when they buy or sell, the prices can fluctuate, with no warning at all.
Keeping track of these whale transactions gives traders a competitive advantage and helps them stay updated on valuable insights. By monitoring crypto whale activities, you can spot trends early, anticipate price shifts, and make smarter trading decisions.
But how do you do it?
With proper crypto whale tracker tools like Wallet Finder.ai, you can view wallet balances and transaction history and receive real-time alerts. Instead of searching blockchain addresses manually, Wallet Finder.ai gives you an in-depth wallet analysis and clear insight into whale behavior so that you never miss any key trading opportunities.
This guide will provide information on how to track crypto whale wallets using Wallet Finder.ai. It will also delve into the most critical data points, including wallet balances, trading activities, and transaction histories.
By the time you finish reading, you'll have all it takes to track crypto whale transactions and use their moves to discover potential opportunities.
Let's start by understanding the importance of crypto whale tracking.
Big trades don’t happen by accident. Influential players shape the market, and those who track them gain an edge over those who don’t. Here are some key reasons why tracking cryptocurrency whales is important:
● Whales can move markets - a big buy can send the price flying, while a massive sell-off creates panic.
● Following the whales' wallets shows trends - if you see where the smart money is going, you can make better decisions.
● You can foresee market manias - if whales are transferring to decentralized exchanges, prepare for a sell-off. If they are accumulating, then that indicates confidence in the trading strategy.
Not tracking whales means not getting those valuable insights, which are instrumental in trading better.
Tracking crypto whale wallets is not only a matter of identifying those with the most Bitcoin and Ethereum wallets. The key value lies in the examination of their trading behavior and the identification of promising cryptocurrency investments with the help of credible wallet trackers.
Below are the parameters one should focus on:
Cryptocurrency whales, often with massive amounts of crypto assets under their control, usually determine market fluctuations by where they store their funds.
For example, if a large wallet contains BTC, ETH, or altcoins without transferring, it might mean long-term confidence. A shorter-term view could be suggested if the coins are moved quickly to decentralized exchanges, potentially indicating an imminent sell-off.
With Wallet Finder.ai, you can monitor these wallet balances in real time. By filtering through wallet addresses, you can identify whales accumulating or offloading tokens across different blockchain networks. To put these insights into action, our Copy Trading in Crypto: A Comprehensive Guide shows how to follow successful traders and replicate their strategies effectively.
Every whale transaction leaves a trail, and following deposits and withdrawals can reveal a whale's intentions.
If a whale transfers Bitcoin, Ethereum, or altcoins to an exchange in hefty amounts, it is most probably to sell off, and this can lead to a market shift. If an amount is withdrawn into a private wallet, it may symbolically mean holding long and confidence in the token's value.
With Wallet Finder.ai, there's no need for you to dig through blockchain explorers anymore. It logs every trade and transfer made via major exchanges and presents it in a clean transaction history. You can also:
● Uses timescales to filter transactions (1 hour, 1 day, 1 week, 1 month, etc.) to analyze short or long-term trends.
● Identify an outflow of funds, whether to an exchange, liquidity pool, or private wallet.
● See general trading over time to determine whether a whale is accumulating or offloading assets most of the time.
● Export transaction data for deeper analysis or integration with other cryptocurrency analytics platforms.
Through Wallet Finder.ai's transaction history functions, you gain insights into how crypto whales operate, giving you an edge in trading.
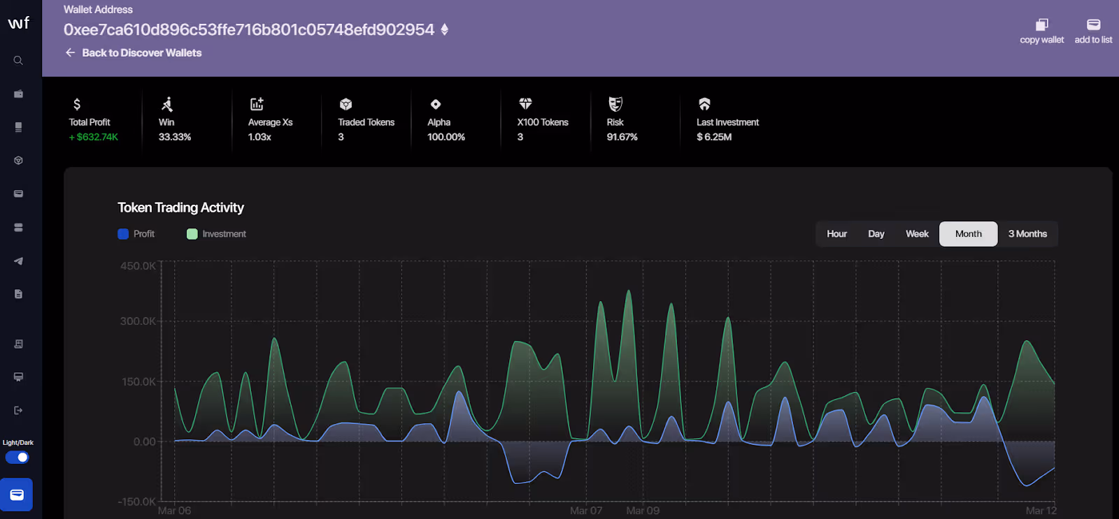
Whales do not buy and sell arbitrarily. They follow specific trading strategies that many retail traders overlook. Some will constantly wait for price dips to buy, while others will wait for high prices before disposing of funds.
This historical performance graph from Wallet Finder.ai makes it easy to track whale activity by helping you pinpoint entry and exit points. The insight allows traders to synchronize their investment strategies with a successful trader instead of following a trailing edge.
Many whales are actively taking up DeFi protocols, such as yield farming, staking, and liquidity provision, and not just trading. Thus, it helps to watch where they deploy capital in decentralized exchanges.
The DeFi trading strategies that you would like to know more about can all be found in this in-depth guide on DeFi tokens and strategies. Wallet Finder.ai shows you the movement of the whales within the DeFi space, giving you relevant insights into investment opportunities.
Some crypto whales diversify beyond standard crypto assets. They invest in NFTs and cross-chain projects, expanding their portfolios.
With Wallet Finder.ai’s unified wallet overview, these holdings can easily be tracked among alternative avenues, tracing token transfers and understanding how these whales tie their investments across different markets.
All these aspects of data come into play in understanding whale behavior and predicting what would occur next in the market.
If you want to stay ahead in crypto trading, tracking crypto whale wallets is one of the smartest moves you can make. But how exactly do you do that?
Here is a step-by-step guide on how to spot crypto whale transactions, trading activities, and potential market trends ahead of the rest of the market using Wallet Finder.ai.

Not every profitable wallet belongs to an actual crypto whale; some belong to exchanges, bots, or scams.
With Wallet Finder.ai's discover wallets feature, you can:
● Look for the aforementioned wallets and rank them according to net profit, trading volume, and other important factors.
● Identify wallets that show consistent growth and not those that are making a random big trade.
● Filter risky or scam wallets and corroborate those indirect signals of whale fund migration while avoiding manipulated wallets.
This would ultimately filter out the whale wallets that truly matter while giving insights into where smart money flows.

Once you've found the whale wallets to track, you would want to monitor them very closely. You can set up crypto whale alerts and watchlists to keep track of the wallets' movements through Wallet Finder.ai instead of checking on them manually every day.
A great way to start is by creating a "Whale Watchlist" to keep all your top wallet picks in one place. This helps focus your attention on the wallets that matter most to you, instead of getting lost in thousands of addresses.
Once your list is ready, turn on Telegram alerts for instant notifications every time these wallets buy, sell, or move funds. This way, you can keep track of any important whale transaction that might affect the crypto market.
Tracking wallet balances over time is also important. If a whale is accumulating a token, it might be a sign of long-term confidence. On the other hand, if they start moving funds to exchanges, it could signal a potential sell-off.

Whales don’t just wake up and make random trades. They follow trading strategies, and you can find patterns in their wallet movements by looking at their historical data.
In Wallet Finder.ai’s wallet overview, you can:
● See an investment vs. profit performance graph showing how well a wallet has traded over time.
● Identify patterns like buying dips, selling peaks, or sniping new token launches.
● Analyze their complete transaction history to see which trades are most profitable.
This helps you decide whether a crypto whale is worth following or just making random moves.
Monitoring wallet balances with time also plays an important role. If a whale has been holding a token, it would indicate accumulation, which might mean confidence in the long term. In other words, if they start transferring money to exchanges, then they are showing a possibility of divestment.
The biggest market signals usually come from whales moving their funds into and out of exchanges.
● Large deposits to exchanges often mean a whale is about to sell.
● Withdrawals to private wallets usually indicate they plan to hold long-term.
Wallet Finder.ai tracks these movements, showing where a whale wallet sends funds - toward an exchange, a liquidity pool, or another private wallet.
Whales are going beyond trading currently; they also stake, lend, and farm yields in DeFi protocols. Whenever the funds flow into a liquidity pool or DeFi token, it usually pertains to staking a high volume, with such an indicator of confidence in that project.
Maximizing ROI in DeFi means recognizing the best opportunities for income farming or staking activities.
Wallet Finder.ai allows you to:
● Monitor which DeFi protocols whales are using.
● Look for active whales who are farming, staking, or providing liquidity.
● Identify a lucrative DeFi strategy and follow the smart money through trading and analytics platforms.
The main point of all this information is to act smart with investment decisions.
● Are different whales using the same token? Probably worth checking out.
● Are whales withdrawing their funds from exchanges to buy into other tokens? A sell-off is probably coming.
● Is an individual whale making many successful trades together consistently? This is a wallet to watch.
Combine these on-chain insights from Wallet Finder.ai with overall market sentiment, and you are ready to benefit from profit-making trades before they arrive and beyond the quiet market shifts.
Now that you have understood how to track crypto whales, let`s see how you can use the data to enhance your trading strategy.
Crypto whale tracking is just the first step. To profit from whale transactions, you must decipher what their actions signify. Are they holding the assets long-term or quick and successful traders? Are their actions considered bullish or bearish? Let's dissect this.
Some whales buy crypto assets over months, while others do quick buys and sells to capture short-term gains.
Wallet Finder.ai allows users to analyze wallet balances and transaction histories to separate long-term whales from short-term ones.
If whales accumulate Bitcoin and Ethereum over a prolonged period, it becomes a signal of conviction, whereby they believe in the future price appreciation of the asset. A whale executing an array of buy-sell transactions could exploit market volatility for short-term profits.
Such trading characteristics improve your ability to modify investment strategies based on the whale you monitor.
Actions taken by crypto whales indicate whether the market is at large heads high or going down.
Price rallies typically follow large buys from the whales. Accumulating cryptocurrencies by whales creates a bullish momentum, especially in cases where several whales are buying the same token.
Bigger transfers to cash out to exchanges become bearish signals. When a whale transfers huge quantities of Bitcoin or Ethereum to an exchange, they are possibly preparing to sell, putting pressure on the prices.
Whale activities don’t happen in isolation. They often align with major announcements, token unlocks, or macro news.
Operations could be undertaken by whales to accumulate tokens before any public announcement of impending partnerships, upgrades, and other crypto-related developments. Again, whales could sell on exchanges, ahead of token unlocks, where a considerable amount of tokens are due for release and potential price drops.
By comparing whale movements through Wallet Finder.ai with major industry events, you can gain valuable insights into potential market trends and make more informed decisions.
Whale moves do not mean market validity. Some of the biggest alliances get it wrong in tracing market shifts, so simply trusting their trades may put you at huge risk. To protect your investment, risk management should be employed.
Here are measures to help you safely follow whale transactions:
● Set stop-loss orders - set an exit point to minimize losses if the price moves against you.
● Practice position sizing – Avoid putting too much capital into a single trade based on whale behavior.
● Track multiple whales – Instead of relying on one wallet address, use Wallet Finder.ai to monitor several whales for a more balanced market view.
● Consider transaction volume - Whale transactions should be analyzed in a broader context, are multiple whales going for the same move, or an isolated trade?
● Monitor multiple blockchain networks – Wallet Finder.ai allows you to track wallet balances, market movements, and spot crypto whales across different chains for a broader perspective.
If these risk management techniques are applied, whale tracking can help you make wise investment decisions while protecting you against unpleasant surprises.
Tracking crypto whale wallets can give you an edge, but only if you use the data wisely. Here are some best practices to make the most of crypto whale tracking while avoiding common pitfalls.
Whales have access to off-chain deals, private sales, and OTC (over-the-counter) trades that blockchain explorers cannot see. Therefore, always weigh the trade-offs before emulating such movements by the whales.
Instead of blindly following, use Wallet Finder.ai to analyze their transaction histories, trading patterns, and wallet balances. Treat whale transactions as market insights, not automatic trade signals.
One whale making a big purchase doesn’t necessarily mean a price rally is coming. Some whales make speculative bets, while others hedge their positions.
To be clearer:
● Track multiple whale wallets on Wallet Finder.ai to see if several are making the same move.
● Look for patterns: if multiple whale wallets are buying the same token, it's a stronger signal than just one isolated trade.
● Compare long-term vs. short-term trends to see if whales are holding or flipping for quick profits.
The more data you have, the more informed decisions you can make.
The crypto industry is fast-paced, and the behaviour of whales can turn overnight. A whale selling a token today may have been one accumulating the token yesterday.
With the near-real-time analytics of Wallet Finder.ai, you can:
● Check whale movements often to avoid relying on stale signals.
● Set up alerts on Telegram to be updated instantly whenever whales make significant transactions.
● Monitor large withdrawals and deposits to any exchange to weigh whether whales are gearing up to buy or to sell.
Being updated lets you react to potential market trends as they arise, while others are still oblivious.
Whales trigger FOMO (fear of missing out) or panic selling. Seeing one of the whales buy huge amounts of Bitcoin or Ethereum will urge an impulsive rush. The contrary would apply to a significant whale transfer into an exchange; out of panic, you would want to sell instantly.
Avoid emotional responses by:
● Sticking to your risk management plan - don't let whale actions dictate all your trades
● Verifying data before making a move - use Wallet Finder’s transaction history and wallet balances to confirm trends.
● Seeing the bigger picture - short-term whale moves do not always correlate with long-term market changes.
Following these tips for using Wallet Finder.ai allows you to track Whale movements for better trading decisions efficiently, which you will be comfortable making.
Tracking whales in crypto wallets can provide some winning opportunities in trading, but only if you avoid pitfalls. Here is what to watch out for when using Wallet Finder.ai to track whale transactions.
Some whales will hold for months; some will trade actively for short profit. Thus, narrowing down to one whale wallet may be misleading.
Instead, spread your focus across multiple profitably proven wallets in Wallet Finder.ai. By monitoring several whale transactions, you can identify stronger market signals and avoid being misled by a single whale’s trading style.
Not all large wallets belong to real crypto whales. Some wallets can appear active with manipulative trading bots or scam projects.
Always check a wallet's trading history on Wallet Finder.ai. It should feature consistent profitability, logical trading patterns, and real people interacting with the market. Also, a wallet coming out of nowhere with large token transfers but no assets backed by a history of profitable trades could be a red flag.
Some whales pump and dump projects; others trade for short-term gain.
Always understand the fundamentals of a token before trading it. Check its use case, the competence of its development team, market adoption, and overall sentiment. Whale interest alone doesn’t guarantee success, so use Wallet Finder.ai to track whale movements while also considering other key factors.
The crypto industry is full of speculation, and rumors can spread fast. Some traders will jump into trades based on social media chatter or "insider info" that purports to relay whales' movements.
All moves should be confirmed by checking a reputable blockchain explorer. Reliable wallet analysis tools like Wallet Finder.ai can help separate genuine trends from market noise.
By avoiding these common mistakes, you can use whale tracking to your advantage while reducing unnecessary risks.
Crypto-whale tracking keeps you ahead by pointing to the market trends that precede its existence. Studying whale transactions, balance confirmations, and market trends allows you to make more informed trading decisions, and not solely react to a sudden price move.
Wallet Finder.ai allows you to filter wallets by different metrics, set up Telegram alerts, track trades historically, and analyze exchange inflows and outflows to predict market movement.
Whales can move the market, so be careful! Wise traders go for the data, not emotion! Start tracking whales confidently with Wallet Finder.ai!
"I've tried the beta version of Walletfinder.ai extensively and I was blown away by how you can filter through the data, and the massive profitable wallets available in the filter presets, unbelievably valuable for any trader or copy trader. This is unfair advantage."
.avif)
Pablo Massa
Experienced DeFi Trader